01 引流到店,是门店的核心命题
引流到店,是所有门店的核心命题。
过去,选址代表客流,决定门店的营业额。互联网时代的今天,同样是做人流量的生意,逻辑却完全不同——客流向线上转移,门店则需要更多方式「引人入店」,提高「流量」。2020年大热的社区团购,就凭借「预售+自提」的营销模式,成功实现了引流到店。

在电商发展迅猛的今天,用户规模具有极大的增长空间,且随着「玩经济」的盛行,层出不穷的营销玩法逐渐抢占用户心智,线上线下互动营销逐渐成为低成本获客、做好私域用户沉淀和运营的「宝剑」。
02 商品核销-线上线下联动,轻松引流拓客
作为引流拓客的一把好手,商品核销正式适配V5单店铺,免费获取使用。
商品核销,是将线上订单引导到线下消费,并完成订单核销的过程,实现线上和线下消费场景的打通,轻松为线下店铺引流。
线上买券 到店核销
不同经营业态可以在线上设置不同卡券类型,如美食优惠券、美发美甲体验券、化妆品券、服饰券、黄金珠宝饰品券、景区门票酒店优惠券等等,根据不同活动需求,设置不同类型的线上优惠券,吸引消费者购买后到店核销消费。
线上下单 到店自提
消费者先在手机下单,然后到店自提取货。一方面,线上比线下更容易触达消费者,覆盖面更广;另一方面,对门店来说,预先购买,可以提前锁定流量,精准度更高。此外,到店自提还可以带来其他产品的关联销售。

03 单店铺-商品核销适用场景
- 餐饮行业:商户可设置折扣优惠券及指定套餐优惠券,通过折扣吸引用户下单,到店消费。如火锅店推出9.9元抢购100元优惠券,用户线上买券后到店核销可直接抵扣100元现金。
- 美容美发行业:商户可设置代金券及超低价体验券,吸引用户下单到店体验,为店铺引流。如美甲店推出9.9元美甲套餐体验券,用户线上购买后可直接到店核销体验专属美甲套餐。
- 商超百货类:消费者线上下单后,可自由选择自提点线下自提,由店员直接扫码核销。
- 烘焙蛋糕类:消费者可以预约自提时间,指定时间选择自提点上门自提。(预约自提功能即将上线)
04 单店铺-商品核销功能特色
1 实体商品及虚拟商品核销分别设置
实体商品:支持与其他物流方式同时选择,可设置指定核销点;虚拟商品:不支持自动发货时,可开启核销设置,商家可设置指定核销点。

2 核销模式商家系统设置更自由
商家可根据不同订单需求,自由设置是否支持用户自主核销、是否强制选择核销点、订单核销成功是否提醒。

3 多个核销点支持定位选择最近
商家设置多个核销点的情况下,用户可在商品详情页及确认订单页授权定位,选择最近核销点核销。

4 核销商品支持添加购物车
用户添加支持核销商品到购物车后,选择结算时将提示商品支持自提。

5 待核销实体商品支持单品维权
待核销实体商品订单,用户可发起单件商品全额维权或整单全额维权,维权期订单不支持核销操作。

6 两种核销模式满足不同场景需求
用户自主核销:商家端开启用户自主核销功能时,用户可自主完成核销。
核销员扫码核销:用户下单后到店出示核销码,核销员通过扫码/输入核销码完成核销。

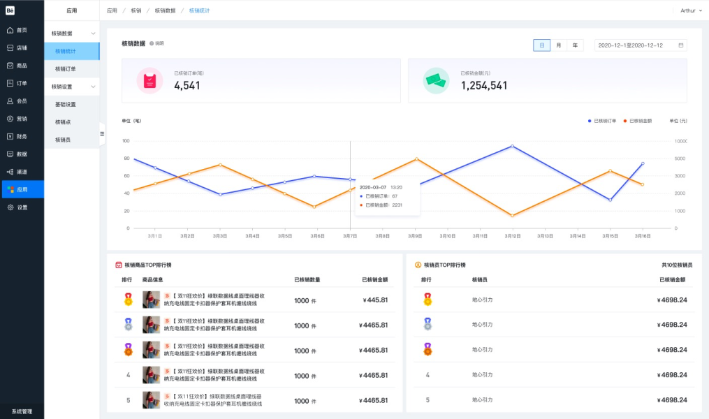
7 核销页面数据统计更全面
新增核销统计页面,已核销订单数、核销金额、排行及核销员排行数据一目了然,助力商家运营。


